当前位置:首页>>产品中心>>MBR污水处理设备
MBR一体化污水处理设备

作者:山东科净环保设备有限公司  更新时间:2019-01-21



MBR一体化污水处理设备

一、概述 
MBR一体化设备利用膜生物反应器(MBR)进行污水处理及回用的一体化设备,其具有膜生物反应器的所有优点:出水水质好,运行成本低、系统抗冲击性强、污泥量少,自动化程度高等,另外,作为一体化设备,其具有占地面积小,便于集成。它既可以作为小型的污水回用设备,又可以作为较大型污水处理厂(站)的核心处理单元,是目前污水处理领域研究的热点之一,具有广阔的应用前景。    
 
二、工作原理
    膜生物反应器(MBR)工艺是膜分离技术与生物技术有机结合的新型废水处理技术。它利用膜分离设备将生化反应池中的活性污泥和大分子有机物质截留住,省掉二沉池。活性污泥浓度因此大大提高,水力停留时间(HRT)和污泥停留时间(SRT)可以分别控制,而难降解的物质在反应器中不断反应、降解。因此,膜生物反应器(MBR)工艺通过膜分离技术大大强化了生物反应器的功能。与传统的生物处理方法相比,是目前最有前途的废水处理新技术之一。
三、设备性能参数
 MBR一体化设备的核心部件是膜生物反应器,其进水水质要求如下:
         COD<500mg/L         BOD5<300mg/L        
         SS<100mg/L            NH3-N<50mg/L
         大肠杆菌数<10000个/L
    一体化设备可根据原水水质灵活配置工艺流程,使该设备具有广泛的适用性。能直接将生活污水、医院污水处理达到生活杂用水标准。
    出水水质:
        出水水质达到生活杂用水标准:
        COD<50mg/L           BOD5<10mg/L
        SS<10mg/L             NH3-N<10mg/L
        大肠杆菌数<3个/L
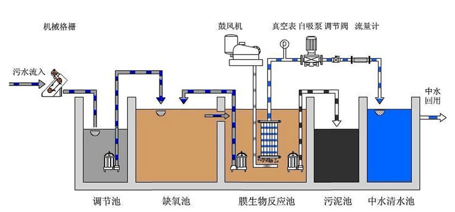
四、典型工艺流程
    MBR一体化设备处理生活污水的工艺流程如下图所示:
 
    在其它污水处理中,可以通过增加相应的处理单元,从而达到处理要求,如增加前处理系统,以除油除渣等,以确保进入MBR的原水达到其进水要求。也可增加后处理系统,如出水需回用至生产过程中,则可以根据生产工艺要求增加反渗透除盐系统等。
    也可以根据客户需要进行处理单元的调整    

上一条:MBR一体化污水处理设备
下一条:没有了!